Raporty
Raporty w sekcji zarządzania mobilnymi w systemie Oxari to kluczowe narzędzie do monitorowania stanu urządzeń w firmie. Raport wersji systemu operacyjnego jest istotny dla utrzymania bezpieczeństwa i zapewnienia wsparcia technicznego. Raport urządzeń mobilnych per producent umożliwia analizę dystrybucji różnych marek urządzeń. Liczniki aktywności urządzeń w ostatnich dniach oraz ich ogólna liczba to dane niezbędne do zarządzania zasobami mobilnymi. Raport per wersja agenta dostarcza informacji o wersjach oprogramowania zarządzającego urządzeniami, co wspiera zarządzanie aktualizacjami i kompatybilnością.
Nowy Raport
W przypadku braku interesującej statystyki do przedstawienia w formie graficznej istnieje możliwość jej stworzenia. W celu dodania nowego raportu należy przejść do danej sekcji, a następnie kliknąć przycisk “Nowy raport”.

Wypełnianie podstawowych danych
W tym kroku zostają wypełnione podstawowe dane, wybrany Typ raportu, raport zostaje nazwany oraz opisany, następnie klikamy przycisk “Filtry”.

Ustalenie filtrów raportu
W tym kroku ustalane są filtry raportu.
1. Należy kliknąć przycisk “Add Expression”
2. Należy kliknąć w pole w celu ustalenia filtru (w tym przypadku “Model”).
3. Zostaje wybrany operator (w tym przypadku “Zawiera”)
4. Zostaje wybrany dany model (w tym przypadku “Pixel 4a”).
5. Należy kliknąć przycisk “Szczegóły”.

Poniżej przedstawiony jest opis poszczególnych filtrów
| 1 | Model urządzenia – pozwala na wyświetlenie danych dla konkretnego modelu urządzenia. |
| 2 | Typ agenta – filtruje urządzenia na podstawie zainstalowanego na nich agenta zarządzającego. |
| 3 | Wersja agenta – umożliwia selekcję urządzeń według wersji oprogramowania agenta. |
| 4 | Nazwa – pozwala na przeszukanie raportów według określonej nazwy. |
| 5 | Producent – umożliwia wybór urządzeń według ich producenta. |
| 6 | Ostatnio widziany – filtruje urządzenia na podstawie daty ich ostatniego użycia. |
| 7 | Wersja systemu operacyjnego – pozwala na segregowanie urządzeń według wersji systemu operacyjnego. |
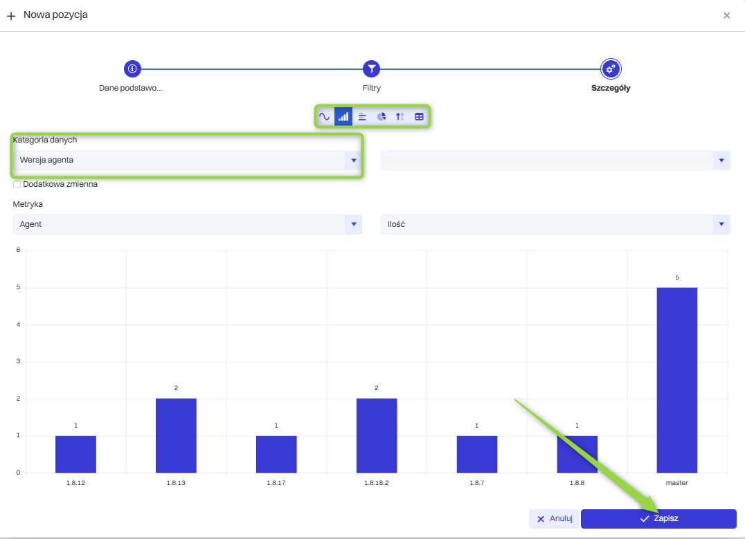
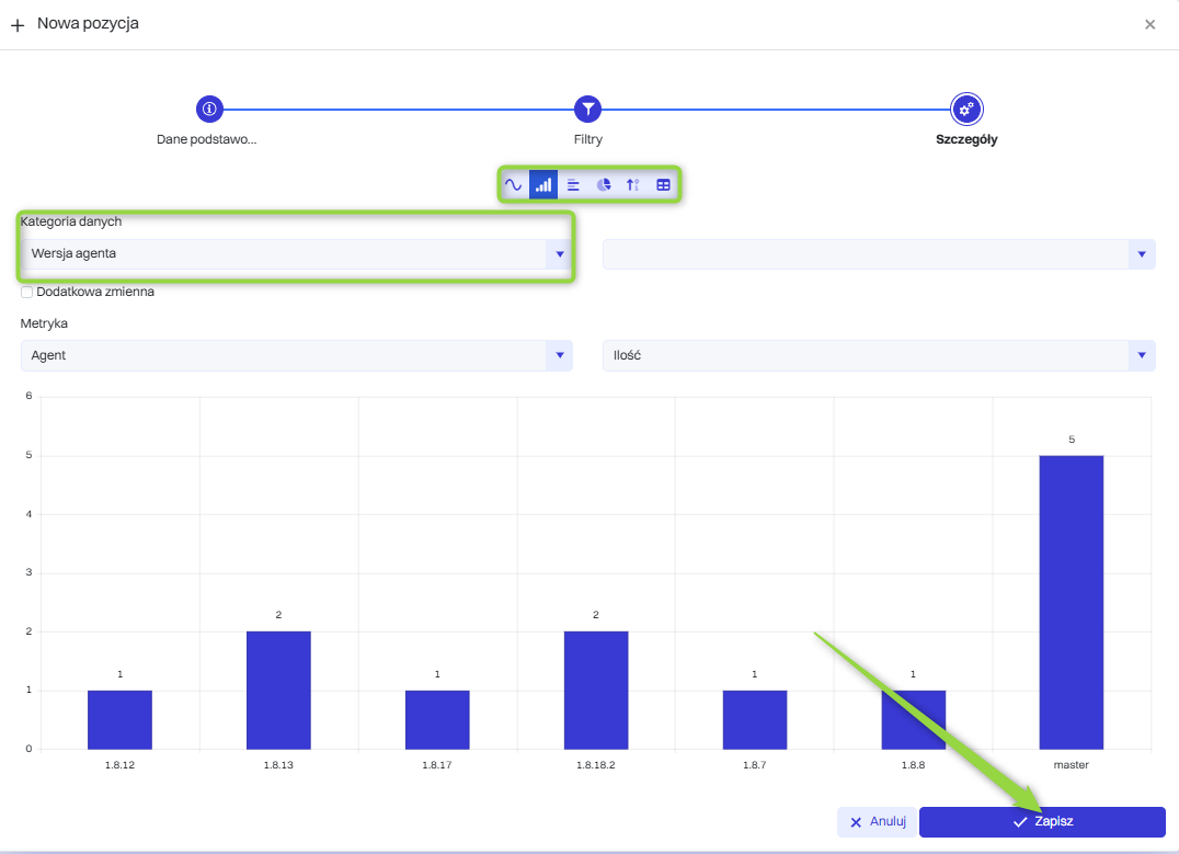
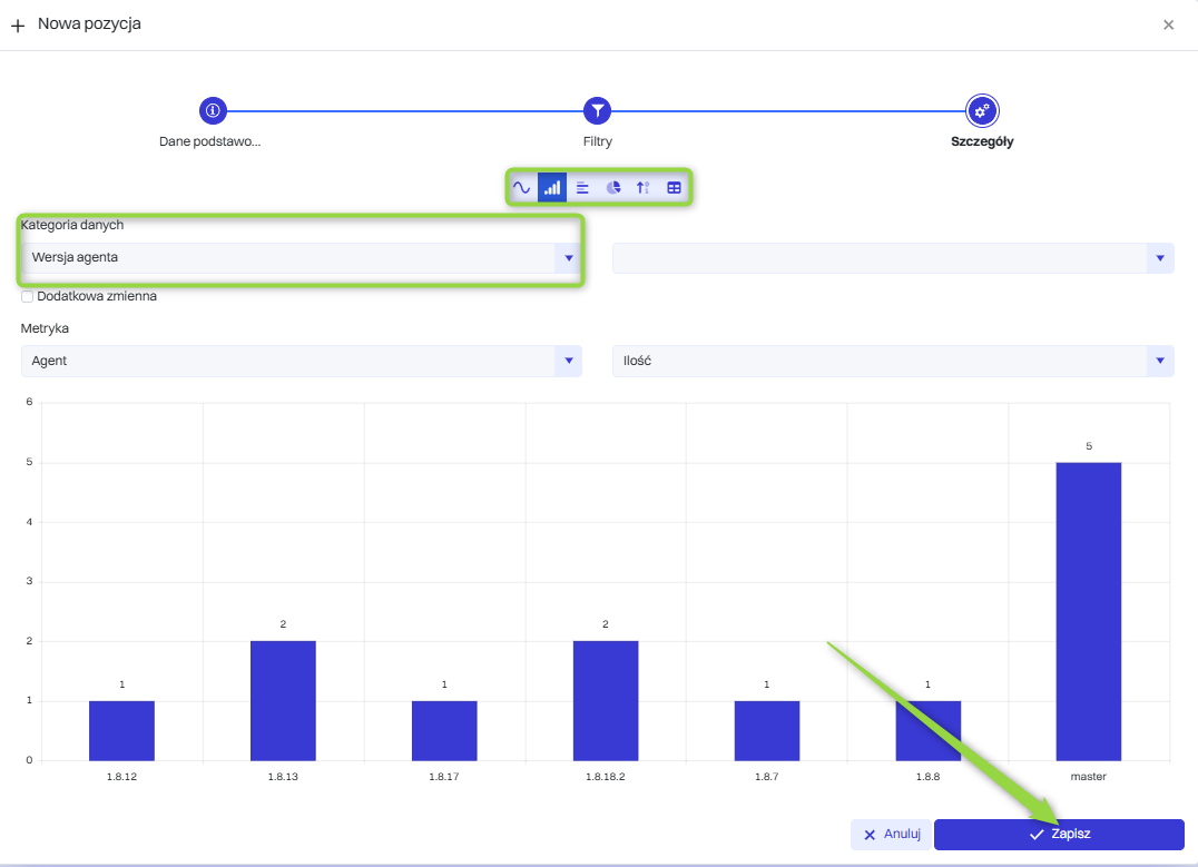
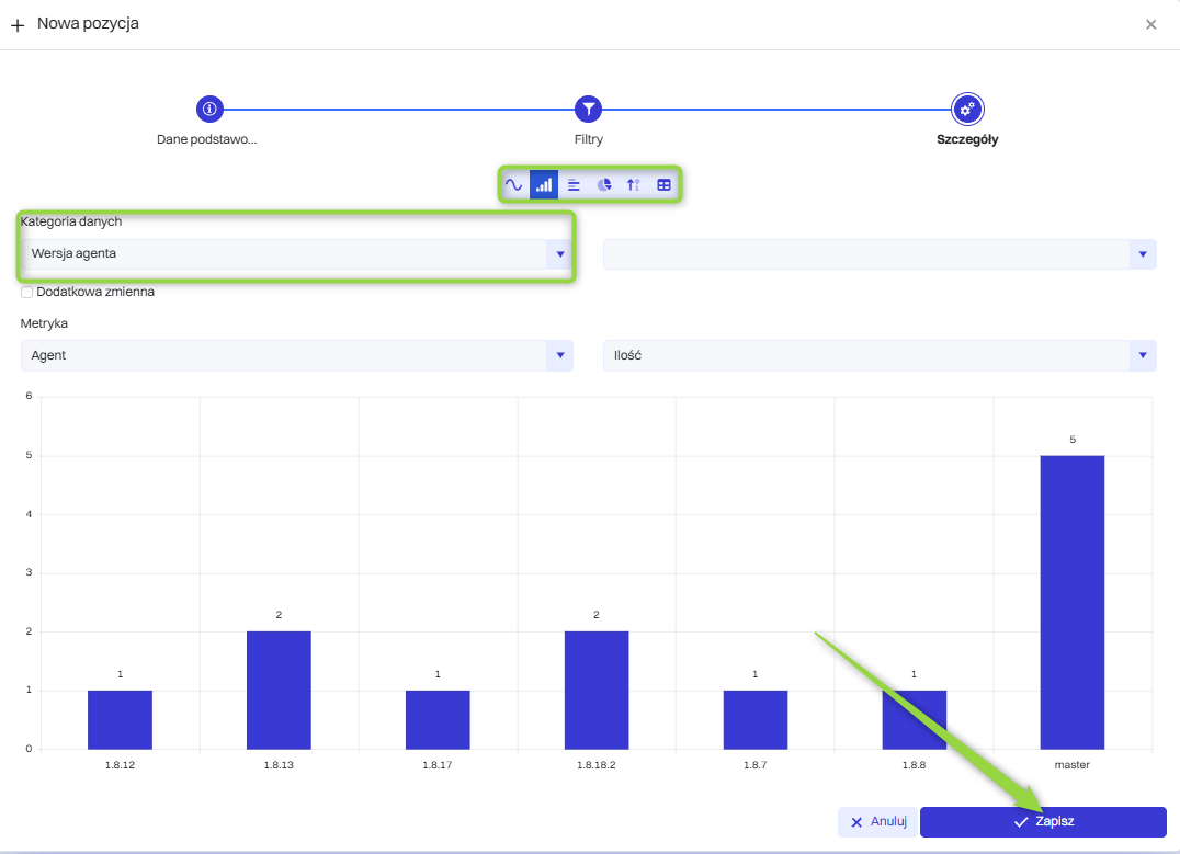
Ustalenie szczegółów raportu
W tej sekcji można wybrać kategorię danych oraz typ wykresu. Raporty w systemie Oxari mogą być prezentowane w różnych formatach wizualizacji danych, w zależności od potrzeb analizy i prezentacji informacji. Do dyspozycji są: Wykres liniowy, Wykres kolumnowy, Wykres słupkowy, Wykres kołowy, Licznik, Tabelaryczny. Należy wybrać pożądane dane i kliknąć przycisk “Zapisz”.

Raport po zapisaniu widnieje w tabeli Raporty.

Pokazywanie, edytowanie/usuwanie raportu
Raport może zostać wyświetlony, edytowany oraz usunięty za pomocą następujących przycisków.

Dodanie raportu na dashboard
Raporty mogą być wyświetlane na panelu dashboard.
Proces ten jest opisany tutaj: Przejdź >